Головна Контакти

ЖКГ: Диспетчерська
Програма автоматизації робочого місця диспетчера аварійної служби

865 грн./міс.

Гаряча лінія: 0 800 30 69 69

Завантажити презентацію
Програма ЖКГ: Диспетчерська

Основні функції програми

ЖКГ: ДИСПЕТЧЕРСЬКА багатофункціональна комп’ютерна програма призначена для організації роботи сучасної аварійно-диспетчерської служби, яка дозволяє:

  • вести облік звернень споживачів та здійснювати контроль за їх виконанням;
  • організувати обмін інформацією між диспетчерами, виконавцями;
  • здійснювати облік витрат матеріалів та платних послуг;
  • контролювати місцезнаходження та маршрути виконавців в реальному часі;
  • організувати обмін інформацією із споживачами;
  • формувати звіти, аналітику, статистику.

Програма «ЖКГ: Диспетчерська» може бути корисною: органам місцевого самоврядування, компаніям з управління ТПВ, ОСББ і кооперативам, компаніям з управління будинками, водоканалам, тепломережам.

Головний екран диспетчера

На головному екрані диспетчера виводиться вся необхідна інформація щодо заявок, стану їх виконання, інформація про абонентів, розташування об’єктів, виконавців робіт, комунікаційні вікна, що дозволяють здійснювати телефонні дзвінки та вести чат з виконавцями робіт, отримувати звіти, формувати супровідні документи, звіти.

У верхній частині розташована навігаційна панель із доступом до основних розділів системи (звіти, довідники, адміністрування), а також інтегрований модуль IP-телефонії, що дозволяє переглядати історію викликів і контролювати пропущені дзвінки безпосередньо в системі.

Ліва частина екрана призначена для роботи з абонентами. Тут доступний швидкий пошук за ПІБ або адресою, після чого відображається детальна інформація про клієнта: контактні дані, адреса, особовий рахунок, заборгованість. З цього ж блоку диспетчер може створити нову заявку або перейти до перегляду об’єкта на карті.

Центральна область містить службовий чат, який використовується для комунікації між диспетчерами та виконавцями. Тут фіксуються повідомлення, уточнення та звіти по виконаних роботах, що забезпечує прозорість процесу та швидкий обмін інформацією.

Праворуч розміщено блок телефонії з журналом дзвінків і окремим виділенням пропущених викликів, що дозволяє оперативно реагувати на звернення.

У середній частині також інтегрована карта, яка відображає заявки, виконавців і об’єкти в географічному контексті. Це дає можливість швидко оцінювати ситуацію, планувати роботи та контролювати їх виконання.

Нижня частина екрана представлена у вигляді таблиці звернень, де відображається повний перелік заявок із ключовими параметрами: дата і час, заявник, адреса, тип проблеми, відповідальний виконавець і статус виконання. Для зручності передбачені фільтри та кольорове маркування статусів, що дозволяє швидко орієнтуватися в пріоритетах.

Головний екран програми надає доступ до всіх основних функцій системи – від прийому звернень до контролю їх виконання, що значно підвищує ефективність роботи диспетчера.

Створення заявки

Інтерфейс призначений для реєстрації та обробки звернень, які можуть надходити від диспетчера під час телефонного дзвінка, від споживачів через сайт підприємства або від виконавців за результатами огляду об’єктів.

У верхній частині задається місцезнаходження об’єкта: район, місто, вулиця, будинок, квартира та інші уточнюючі параметри. Значна частина інформації підтягується автоматично з картки абонента, що зменшує кількість ручного введення та пришвидшує оформлення заявки.

Основний блок містить дані заявника, включаючи контактну інформацію, а також поля для призначення виконавця або підрядника. Тут же визначаються ключові параметри заявки – категорія робіт, підкатегорія, важливість та підстава створення звернення.

Інтерфейс дозволяє структуровано класифікувати звернення відповідно до виробничих процесів підприємства, що спрощує подальший розподіл задач і контроль їх виконання.

Окремий розділ призначений для фіксації виконання робіт: час виїзду та прибуття, відповідальний працівник, характер пошкодження, а також час завершення робіт. Це забезпечує повний облік дій виконавців.

Передбачено можливість додавання коментарів на різних етапах роботи – від первинного опису проблеми до підсумкового звіту виконавця. Уся історія змін, включаючи статуси заявки, зберігається в системі та для перегляду.

Після створення заявка автоматично передається виконавцю через мобільний додаток для оперативного реагування. За потреби наряд-завдання може бути сформований у вигляді документа для друку.

Інтерфейс створення заявки забезпечує повний цикл роботи зі зверненням – від реєстрації до контролю виконання, зберігаючи всю необхідну інформацію в єдиній системі.

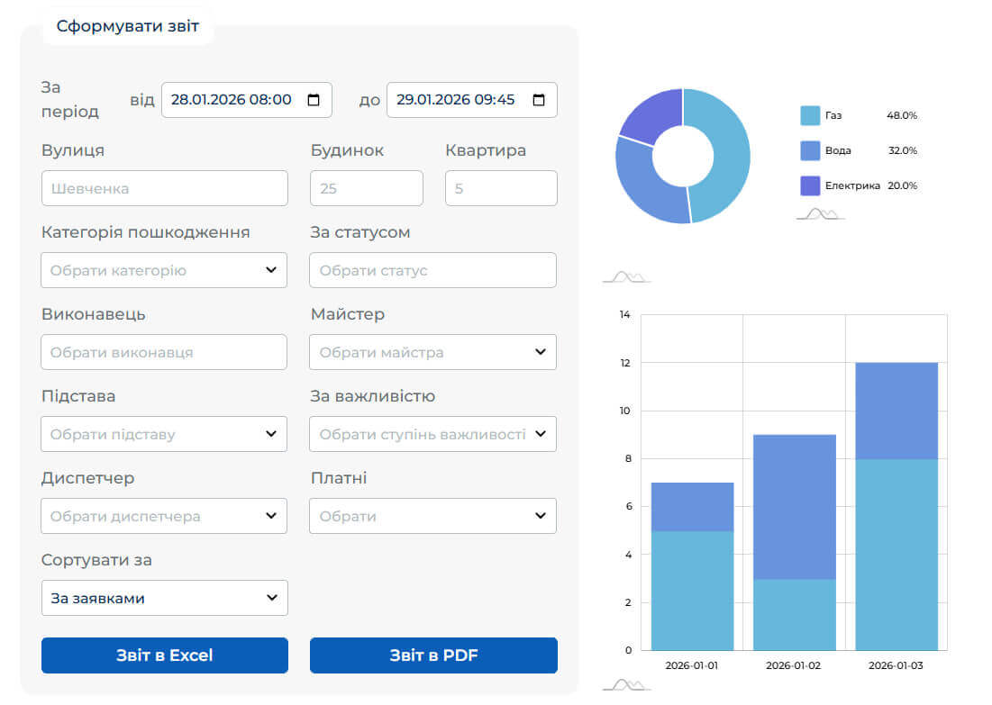
Звітність, аналітика та інфографіка

Інтерфейс призначений для реєстрації та обробки звернень, які можуть надходити від диспетчера під час телефонного дзвінка, від споживачів через сайт підприємства або від виконавців за результатами огляду об’єктів.

У верхній частині задається місцезнаходження об’єкта: район, місто, вулиця, будинок, квартира та інші уточнюючі параметри. Значна частина інформації підтягується автоматично з картки абонента, що зменшує кількість ручного введення та пришвидшує оформлення заявки.

Основний блок містить дані заявника, включаючи контактну інформацію, а також поля для призначення виконавця або підрядника. Тут же визначаються ключові параметри заявки – категорія робіт, підкатегорія, важливість та підстава створення звернення.

Інтерфейс дозволяє структуровано класифікувати звернення відповідно до виробничих процесів підприємства, що спрощує подальший розподіл задач і контроль їх виконання.

Окремий розділ призначений для фіксації виконання робіт: час виїзду та прибуття, відповідальний працівник, характер пошкодження, а також час завершення робіт. Це забезпечує повний облік дій виконавців.

Передбачено можливість додавання коментарів на різних етапах роботи – від первинного опису проблеми до підсумкового звіту виконавця. Уся історія змін, включаючи статуси заявки, зберігається в системі та доступна для перегляду.

Після створення заявка автоматично передається виконавцю через мобільний додаток для оперативного реагування. За потреби наряд-завдання може бути сформований у вигляді документа для друку.

Інтерфейс створення заявки забезпечує повний цикл роботи зі зверненням – від реєстрації до контролю виконання, зберігаючи всю необхідну інформацію в єдиній системі.

Звіти по виконаним роботам, використаним материалам, та наданим платним послугам

Програма підтримує інтеграцію з бухгалтерськими системами, що дозволяє організувати повноцінний облік платних послуг і витрат матеріалів у межах єдиного інформаційного середовища. Це забезпечує автоматизовану передачу даних між системами, зменшує обсяг ручного введення інформації та мінімізує ризик помилок. Усі операції, пов’язані з наданням послуг, можуть бути прив’язані до конкретних заявок, що дозволяє точно відстежувати витрати та формувати фінансову аналітику.

Облік і списання матеріалів здійснюється на основі звітів виконавців, які фіксують фактично виконані роботи та використані ресурси. На підставі цих даних формуються звітні документи, доступні для перегляду, аналізу та друку. Система надає можливість гнучко формувати звіти за різними параметрами, що спрощує контроль витрат, підготовку фінансової документації та прийняття управлінських рішень.

Екран «виконавці робіт» пристосований для планшетів та смартфонів

Виконавці робіт можуть завантажити та встановити на свій телефон мобільний додаток, як зазначено на малюнку (для Android). При встановленні необхідно надати дозвіл програмі на отримання пуш-повідомлень та на встановлення геолокації пристрою.

Під час встановлення та першого запуску необхідно надати дозволи на отримання push-повідомлень і доступ до геолокації пристрою. Це дозволяє своєчасно інформувати виконавця про нові або змінені заявки, а також відстежувати його місцезнаходження для координації робіт, оптимізації маршрутів і контролю виконання завдань у реальному часі.

Вартість користування програмою ЖКГ: Диспетчерська

10% (десять відсотків) чинного розміру мінімальної заробітної плати без ПДВ (865 грн.), що передбачає створення до 2 (двох) облікових записів категорії «Диспетчер» у Програмі. Кожен наступний обліковий запис категорії «Диспетчер» оплачується окремо із розрахунку 5% (п'ять відсотків) чинного розміру мінімальної заробітної плати.

В абонентську плату входить:

  • Цілодобова технічна підтримка он-лайн та по телефону;
  • Регулярні оновлення та супровід користувачів програми, індивідуальні налаштування;
  • Допомога у налаштуванні (телефонія, GPS, мап, та завантаженні бази даних споживачів) та навчання співробітників по роботі з програмою.
ДОДАТКОВІ ОПЛАТИ НЕ ПЕРЕДБАЧАЮТЬСЯ

ЛИШИЛИСЬ ПИТАННЯ?

Замовте зворотній дзвінок, і ми вам

передзвонимо за 1 хвилину